广东水性脱模剂厂家价格
东莞市亚光环保科技有限公司
主营:工业清洗剂、除锈剂、切削油、钝化剂、研磨
2024/5/7
东莞平面研磨机厂家价格
2024/5/6
研磨片,砂纸砂带,研磨头,研磨纸、砂轮片,精
东莞亚光环保科技 金属清洗剂厂家
2024/4/29
佛山不锈钢PVD清洗剂价格
2024/4/28
东莞亚光环保科技 中性光学清洗剂厂家
绒布除霉剂_出口包装盒除霉剂_艾浩尔厂家直供
广州艾浩尔防霉抗菌科技有限公司
主营:防霉剂、抗菌剂、防水剂、除臭剂、清洁剂、
2021/7/26
甘肃兰州不锈钢酸洗膏,酸洗钝化液
兰州银河化学清洗技术有限公司
主营:甘肃化学清洗 甘肃工业设备清洗 甘
2021/1/22
甘肃兰州锅炉清洗,管道酸洗清洗,储罐清洗,
甘肃兰州承接各种酸洗钝化、化学清洗、抛光发黑
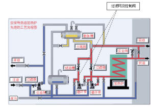
甘肃兰州供热站清洗,换热板片清洗,换热器清洗
导热油热压机清洗剂
淄博凯迪工程技术合伙企业(有限合伙)
主营:清洗剂
2025/7/21
KD-L157热压板清洗剂
KDL802导热油炉在线清洗剂
空压机清洗剂_空压机积碳清洗剂
江苏吉特能源科技有限公司
主营:各类导热油清洗剂
2025/4/27
空压机在线清洗剂
不锈钢耐盐雾钝化剂
东莞市冯氏清洗用品科技有限公司
主营:洗手液、石墨稀皮膜剂、硅烷偶联剂、防锈剂
2025/4/5
压铸铝无烟拉白剂,压铸铝无烟洗白剂
导热油在线净化过滤机
2025/3/6
吉特导热油积碳清洗剂JIT-Q8212
2024/12/18
解析|| 铜材抛光液适合哪类铜材的光亮抛光?
陕西创洁轩新材料技术开发有限公司
主营:不锈钢酸洗钝化液,不锈钢酸洗钝化膏,不锈
2024/12/2
收藏|| 铜材高温氧化层光亮清洗剂
创洁轩铜材防锈液||铜材抗氧化剂
碳钢酸洗钝化液【碳钢无缝管、铁件通用钝化液】
模温机清洗剂_导热油在线清洗剂
导热油清洗剂_导热油炉清洗剂
不锈钢酸洗钝化液
苏州达维斯新材料有限公司
主营:不锈钢钝化液 不锈铁钝化液 铜材钝化液
2024/11/19
不锈钢钝化液
工厂生产香芹酚植物提取物香料油蒸汽蒸馏法提取
江西恒诚天然香料油有限公司
主营:天然香料油,药用辅料,植物提取物,农副产
2024/11/14
工厂供应淡黄色油溶性白芥子油芥末油香料油
工厂生产 供应植物提取物 芝麻油 香料油 调
2024/11/13
供应山茶油 茶籽油 天然植物精油 食品级香料
工厂供应蒸汽蒸馏沙棘果油香料油植物精油食品级
2024/11/6
供应生姜油单方精油化妆品原料泡脚暧身精油
红花籽油saffloweroil植物精油红花
2024/10/12
工厂供应蒸汽蒸馏沙棘果油香料油植物精油食品
不锈钢焊道清洗机能解决客户反馈焊道洗发白问题
2024/8/17
山东纯水管道钝化是否可以用不锈钢钝化液钝化?
纯铜电器配件氧化皮光亮清洗剂--不含铬酸
推荐一款使用寿命长的铜材化学抛光液
广东工业表面清洗剂厂家亚光环保科技有限公司
2024/4/18
不锈钢303专用钝化液,盐雾120小时不锈的
2024/3/20
不锈钢环保钝化液 不锈钢材质可过1000小时
苏州昆山无锡不锈钢酸洗钝化液哪里有卖呢?
耐高温的铜材抗氧化剂的工艺
2024/3/11
成都不锈钢酸洗钝化膏工作原理
一款能清除铜表面氧化物焊斑的铜材氧化皮清洗剂
铜材抗氧化剂,铜材钝化液 铜材钝化液的工艺是
201做什么处理盐雾能提高,做不锈钢钝化处理
2024/3/7
201不锈钢钝化液提高盐雾测试的施工方案
不锈钢钝化液解决钝化难题
西安不锈钢酸洗钝化液使用方法
304纯化水管道的酸洗钝化处理工艺
2023/12/20
不锈钢物料输送管道的酸洗钝化处理方案
乐泰7629气溶胶电子触点清洗剂干燥蒸发快清
宁波格洛国际贸易有限公司
主营:汉高乐泰官方授权经销商:厌氧胶、瞬干胶、
2023/11/30
为什么不锈钢管道需要做酸洗钝化处理?
2023/11/17
创洁轩提供不锈钢管道酸洗钝化工艺
不锈钢酸洗钝化液在纯化学管道中的应用案例
创洁轩铜材酸洗抛光亮液的应用范围
2023/11/2
铜材酸洗抛光液的成分及注意事项
介绍铜材化学抛光液的成分、工作原理、使用方法
导热油系统结焦不用愁用这个清洗剂马上搞定
淄博浩远环保科技有限公司
主营:导热油清洗剂、金属清洗剂、原油清洗剂、煤
2023/10/31
提供药厂304纯水管道钝化的技术服务方案
2023/10/19
创洁轩304医疗管道钝化液处理工艺
不锈钢管道就使用创洁轩牌酸洗钝化液钝化
药厂的管道钝化工艺中使用不锈钢酸洗钝化液钝化
不锈钢封闭剂|金属封闭剂|不锈钢防锈液|防锈
2023/9/27
不锈钢环保钝化液 螺丝紧固件钝化液
不锈钢无格钝化液 不锈钢钝化液
哪些制品适合用不锈钢酸洗钝化膏处理焊缝
2023/8/29
山东济南青岛氩弧焊斑清除用不锈钢酸洗钝化液
浙江乐泰LoctiteSF7850工业洗手液
2023/4/24
宁波乐泰经销商乐泰SF7365金属表面清洁剂
2023/3/30
盐城不锈钢钝化液供应,徐州南京淮安南通宿迁不
2022/11/2
316不锈钢罐体表面酸洗钝化处理
供应云南曲靖会泽异丙醇供应商,文山广南异丙醇
昆明旺盈商贸有限公司
主营:环氧树脂,石墨粉,明矾,滑石粉,耐酸砖,
2022/9/22
供应云南红河河口异丙醇供应商,普洱墨江异丙醇
供应云南丽江宁蒗异丙醇供应商,玉溪通海异丙醇